For server admins running multiple games

Manage all your game servers from one place

Stop switching between tools. Takaro connects your game servers, Discord, and community management into a single dashboard for Rust, 7 Days to Die, and Minecraft.

Free for your first server.

Everything you need to run your servers

One Dashboard

See all your servers, players, and activity in one place. No more switching tabs between different admin panels.

Takaro game server dashboard showing live chat, players online, and module events

Modules

71 modules and counting. Economy systems, teleports, AFK kick, daily rewards, and more. Install what you need, skip what you don't.

Browse all modules →

Discord Sync

Your Discord and game servers stay connected. Game events show up in Discord. Chat bridges both ways.

Discord integration settings showing game server event sync configuration

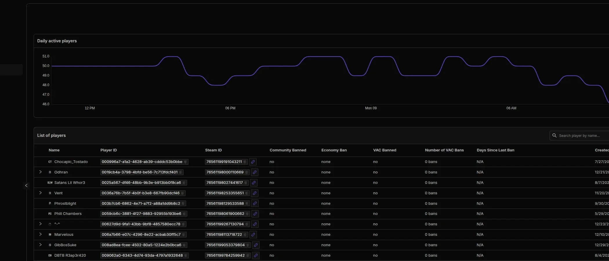
Player Insights

Track player behavior across all your servers and games. See who's active, spot patterns, and understand your community.

Takaro player analytics showing daily active players chart and player table

Full API

Build on top of Takaro with a complete REST API. Create custom integrations, dashboards, or tools that fit your workflow.

API documentation interface showing endpoints and parameters

Mobile App

Check who is online, run commands, and monitor your servers from anywhere. The Takaro mobile app puts your game server dashboard in your pocket.

Get it on Google Play iOS coming soon
See all mobile app features →
One Dashboard

See all your servers, players, and activity in one place. No more switching tabs between different admin panels.

Takaro game server dashboard showing live chat, players online, and module events
Modules

71 modules and counting. Economy systems, teleports, AFK kick, daily rewards, and more. Install what you need, skip what you don't.

Browse all modules → Takaro community modules viewer showing 71 modules across categories like Anti Cheat, Economy, and Administration
Discord Sync

Your Discord and game servers stay connected. Game events show up in Discord. Chat bridges both ways.

Discord integration settings showing game server event sync configuration
Player Insights

Track player behavior across all your servers and games. See who's active, spot patterns, and understand your community.

Takaro player analytics showing daily active players chart and player table
Full API

Build on top of Takaro with a complete REST API. Create custom integrations, dashboards, or tools that fit your workflow.

API documentation interface showing endpoints and parameters
Mobile App

Check who is online, run commands, and monitor your servers from anywhere. The Takaro mobile app puts your game server dashboard in your pocket.

Get it on Google Play iOS coming soon
See all mobile app features →

Player & inventory tracking

See where your players are, what they're carrying, and where they've been. Live maps, inventory logs, and movement heatmaps built in.

Live map

Real-time player positions updated every 30 seconds. See who's online, where they are, and their coordinates.

Inventory history

View current inventories and track changes over time. Know exactly what your players have picked up, dropped, or lost.

Movement heatmaps

Visualize player activity hotspots across your map. See movement paths, replay sessions, and search areas by drawing on the map.


Trusted by gaming communities

"The user-friendly interface and the ready-to-use modules are great. Managing multiple servers from one place is exactly what I needed."

Saltie avatar Saltie The Oasis

"Setup was straightforward, minimal downtime. I'd recommend it for anyone running 7 Days to Die or Rust servers."

PapaGlock avatar PapaGlock Zombieland Gaming

"Easy to use, one-stop-shop for server management. Support is great, always there when you need it. 5 stars."

Crystle avatar Crystle House of Payne Gaming

What makes Takaro different

Multi-game from day one

Most tools support one game. Takaro manages Rust, 7D2D, and Minecraft from a single dashboard.

Community-driven modules

71+ modules you can install, modify, or build yourself. Economy, teleports, moderation, and more.

Full API access

Every plan includes REST API access. Build automations, custom dashboards, or integrate with your existing tools.

Free to start

Run one server with full access to modules and features. Upgrade when you grow.


Frequently asked questions

What games does Takaro support?

Takaro currently supports Rust, 7 Days to Die, and Minecraft. More games are planned, and the platform is built to support new ones as they're added.

Is there a free tier?

Yes. The free tier gives you one game server, one dashboard user, and 3 days of event retention.

I'm migrating from CSMM. How does that work?

Takaro is the successor to CSMM, rebuilt from scratch with multi-game support. There's a migration tool that helps you move your data over. Check the migration guide for step-by-step instructions.

Do I need to be a developer to use Takaro?

No. Takaro works out of the box with 71+ ready-to-use modules. If you can set up a game server, you can use Takaro. The API and custom modules are there for developers who want to build more.

How does the Discord integration work?

Takaro connects directly to your Discord server. Game events like player joins, kills, and chat messages can be sent to Discord channels. Chat bridges both ways between Discord and in-game.

Start managing your servers

Free for your first server. Set up in minutes.